Guide
Tạo và Quản Lý Application
Tại đây, người dùng có thể thêm mới và quản lý các endpoints cần được bảo vệ, đây có thể là các máy chủ, dịch vụ web hoặc ứng dụng mà mạng hoặc hệ thống của người dùng kết nối đến.
Tạo mới App
- Login vào CMC Cloud Security Portal
- Tại thanh Menu phía bên trái màn hình, chọn WAF > Application
- Tại màn hình Application List, click vào Add
- Tại màn hình Thêm mới, điền các thông tin cần thiết bao gồm:
Thông tin cơ bản của Domain (Domain Details):
- Domain: Nhập thông tin về domain (tên miền) cần được bảo vệ. Bạn có thể nhập tên miền ở nhiều cấp độ khác nhau (ví dụ: tên miền cấp cao nhất là example.com, tên miền cấp 2 là www.example.com). Lưu ý phải là tên miền đang hoạt động.
- Description: Nhập thông tin mô tả về Domain (không bắt buộc).
- Mode: Chọn chế độ Detect (phát hiện) hoặc Block (ngăn chặn).
- Detect (phát hiện): Ở chế độ này, WAF chỉ giám sát và ghi lại các hoạt động hoặc truy cập đáng ngờ mà không ngăn chặn chúng.
- Block (ngăn chặn): Ở chế độ này, WAF sẽ chủ động ngăn chặn các hoạt động đáng ngờ hoặc các cuộc tấn công tiềm năng.
Cấu hình Endpoint (Endpoint Settings):
- Type: Lựa chọn loại Endpoint là Domain (tên miền) hay IP
- Endpoint Address: Nhập địa chỉ Endpoint của Domain muốn sử dụng WAF để bảo vệ. Nếu type là Domain, nhập tên miền của Backend server (ví dụ: example.com). Nếu type là IP, nhập địa chỉ IP của Backend server (ví dụ: 192.0.2.1).
- Protocol (Giao thức): Lựa chọn giao thức mà endpoint sử dụng, có thể là HTTP hoặc HTTPS
- Port (Cổng): Nếu "Protocol" chọn ở trên là HTTP thì "Port" mặc định là 80. Nếu "Protocol" chọn ở trên là HTTPS thì "Port" mặc định là 443. Có thể thay đổi lại giá trị của cổng.
- SSL/TLS: Nếu "Protocol" là "HTTPS", chọn chứng chỉ SSL/TLS cho Domain đó để đảm bảo kết nối được mã hóa và an toàn. CMC Cloud WAF hỗ trợ các phiên bản SSL/TLS bao gồm: TLSv1, TLSv1.1, TLSv1.2, và TLSv1.3. Người dùng thực hiện thêm mới và quản lý các chứng chỉ SSL/TLS theo hướng dẫn tại Quản Lý Chứng Chỉ SSL/TLS
Cấu hình bổ sung (Advanced):
- Send file: Tính năng này dùng để cấu hình giới hạn kích thước tối đa của phần HTTP request body mà máy chủ (server) sẽ chấp nhận. Giới hạn này giúp bảo vệ ứng dụng khỏi các cuộc tấn công DDoS hoặc các yêu cầu quá lớn có thể gây ra quá tải cho máy chủ. Khi bật tính năng này, người dùng nhập kích thước tối đa của request body trong ô dưới (kích thước tối đa nằm trong khoảng từ 1 - 500MB). Nếu một yêu cầu vượt quá kích thước này, WAF sẽ từ chối xử lý yêu cầu đó.

- Chọn Add để lưu thông tin và thực hiện tạo App mới.
- Tại màn hình Application List, người dùng có thể xem được thông tin về Application vừa tạo và danh sách các App đã tạo.
Xác thực App
Sau khi khởi tạo App thành công, WAF sẽ tạo ra một domain để trỏ đến ứng dụng của bạn. Người dùng thực hiện trỏ WAF domain đến ứng dụng của mình bằng cách:
- Lấy thông tin về WAF Domain tại: WAF > Application > Detail

- Truy cập vào tài khoản của người dùng trên nhà cung cấp dịch vụ DNS (Ví dụ: CMC DNS, GoDaddy, Cloudflare, AWS Route 53...)
- Chọn tên miền muốn trỏ đến WAF
- Thêm hoặc cập nhật bản ghi CNAME cho tên miền đó:
- Type/Record name: chọn CNAME
- Name/Host: Nhập tên bản ghi CNAME (ví dụ www hoặc subdomain)
- Value/Points to: Nhập WAF Domain
- TTL: Time to live - Thời gian tự động tái lại bản ghi (thường để mặc định)
- Lưu các thay đổi trên trang quản lý DNS
Sau khi thực hiện trỏ domain WAF đến ứng dụng của mình, người dùng thực hiện Verify để ứng dụng hoạt động trên CMC Cloud WAF theo các bước:
- Từ thanh menu phía bên trái màn hình, chọn WAF > Application
- Từ danh sách Applications, bấm chọn vào App cần xác thực
- Từ menu của Application, chọn Setting. Sau đó chọn Tab Verify
- Bấm vào nút Verify để thực hiện xác thực App
Xem báo cáo hoạt động của WAF
- Từ thanh menu phía bên trái màn hình, chọn WAF > Application
- Từ danh sách Applications, bấm chọn vào App muốn xem chi tiết
- Từ menu của Application, chọn Overview.
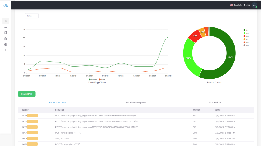
- Người dùng xem chi tiết các thông tin và báo cáo của App, bao gồm:
- Trending Chart: Biểu đồ thể hiện tổng lưu lượng truy cập (request) và lượng truy cập bị chặn (block) trong thời gian 1 day/3 days/7 days
- Status Chart: Biểu đồ thể hiện tỷ lệ các mã trạng thái HTTP khác nhau mà máy chủ đã phản hồi cho các yêu cầu từ người dùng.
- Recent Access: Các truy cập được ghi lại gần nhất
- Blocked request: Top 10 request WAF đã thực hiện action BLOCK
- Blocked IP: Top 10 IP WAF đã thực hiện action BLOCK

Chỉnh sửa App
- Từ thanh menu phía bên trái màn hình, chọn WAF > Application
- Trên danh sách Applications, bấm vào icon menu ở cuối App muốn chỉnh sửa.
- Chọn Edit để thực hiện chỉnh sửa thông tin.
- Sau khi thực hiện chỉnh sửa thông tin cần thiết, bấm Change để lưu thông tin đã chỉnh sửa.
Xóa App
- Từ thanh menu phía bên trái màn hình, chọn WAF > Application
- Trên danh sách Applications, bấm vào icon menu ở cuối App muốn xóa.
- Chọn Delete để thực hiện xóa App.
- Tại popup xác nhận, chọn Confirm để thực hiện xóa App.